At a Glance
The Revenue Analysis page in Insights allows you to view overall figures and trends in your practice’s collections, as well as the ability to filter results down to individual dates, payers, facilities, or providers. When you know exactly how much revenue is generated over specific time periods from either aggregate or individual providers, payers, and even CPT codes, you can optimize your practice’s resources, spot red flags more quickly, and improve the overall financial health of your organization.Features of the Page
By the Numbers

- Total PaymentsThis number shows the sum of all payments from payers and patients for the given date range. You can see how it compares both in percentage and real dollars to the previous period.
- Median Time to DecisionThis number shows the average number of days from date of service to payer decision for a given time period. You can how that time lapse compares to that of the previous period.
- Insurance Paid RateThe higher the better. This number shows the percentage of claims successfully paid, as well as how that number compares with the previous period.
- $ Paid Per EncounterThe average dollar amount paid to your practice per patient encounter. Each section that follows has a ‘Download CSV’ button in the top right corner. Use this if you would like to analyze the raw data in Excel, Google Sheets, or some similar spreadsheet.
Monthly Revenue


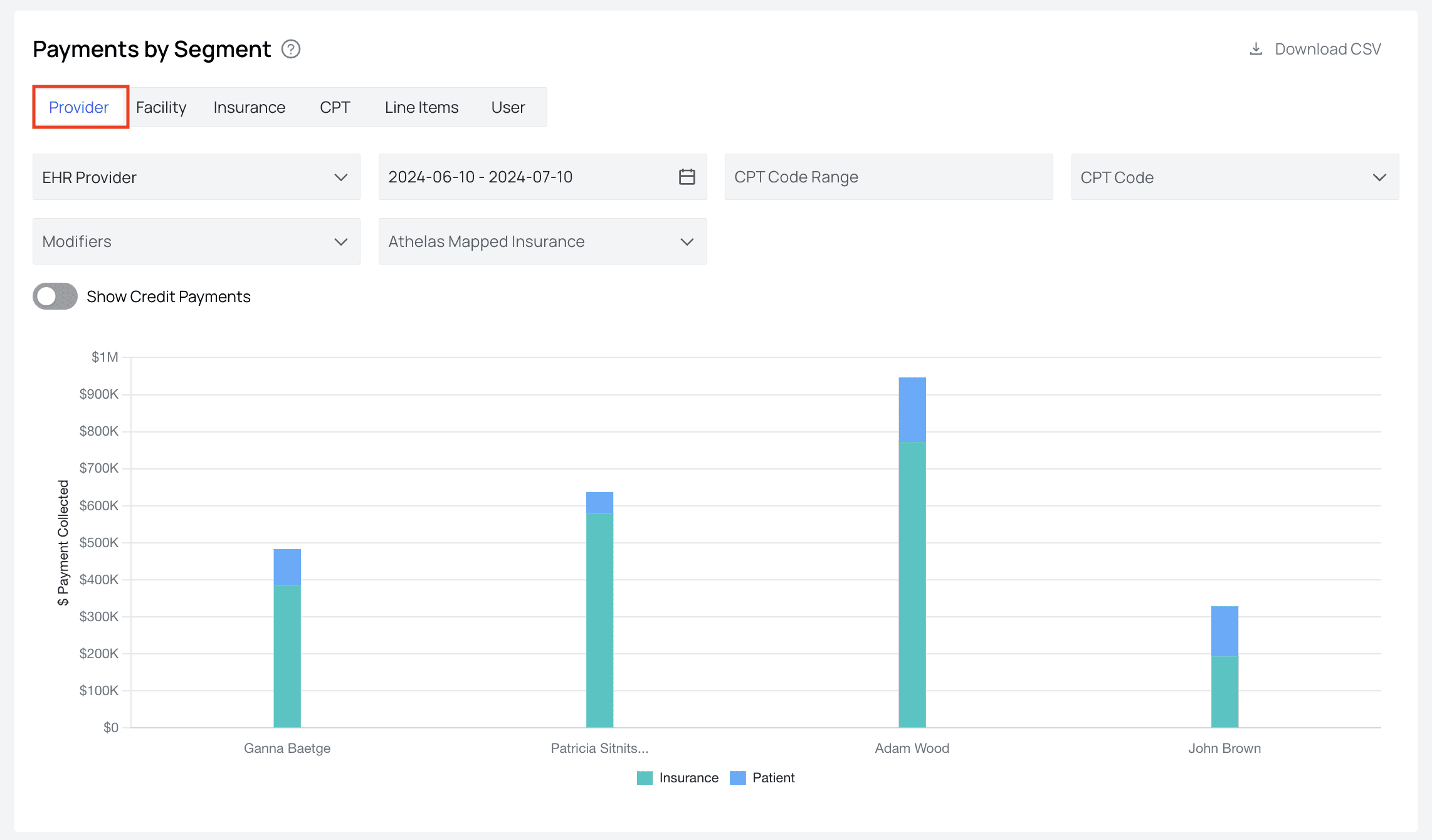
Payments by Segment

Patient Responsibility

- Smart PayPayments made through patient payment portals, those made through saved cards, and those made via digital reminders are all considered Smart Pay.
- Stripe Card ReaderPayments collected through your Athelas card reader.
- ExternalAny cash, check, or other kinds of payments will be recorded here. Keep an eye on any unexpected dips in PR collection. This can signal a need for some greater effort to collect outstanding PR.
Front Desk Collections

Claims Waterfall

- The total number of encounters
- The number of claim submissions resulting from those encounters
- How many of those claim submissions passed all technical checks by our clearinghouse
- The number of claims reconciled, and finally
- How many were paid in full. Using this graph can show you which stage of the process results in the greatest claims drop-off, empowering you to zero in on root issues more quickly.
Reconciliation Speed

First Pass Rate

Insurance Paid Rate

We also provide General Support on:
Features Supported- Ingestion of old biller’s data to set insurance collections benchmarks
- Internal tracking that flags customers that are below expected benchmarks and presentation of findings to customers
- Quarterly Business Reviews for customers worth $150,000 monthly; Biannual Business Reviews for all other customers Features In Development
- Visibility of all Quarterly/Biannual Business Review metrics in Insights
- Cohort analysis with customers of similar size, and in similar regions and industries
- Best practice recommendations for revenue optimization based on cohort analysis